聯系我們
- 上海耐創測試技術有限公司
- 聯系人:陳工
- 電話:021-39197548
- 郵箱:zhujing@forcechina.com?
- 地址:上海市嘉定區馬陸鎮寶安公路2999弄東方慧谷50號2層

拉壓力傳感器的內部結構及原理說明
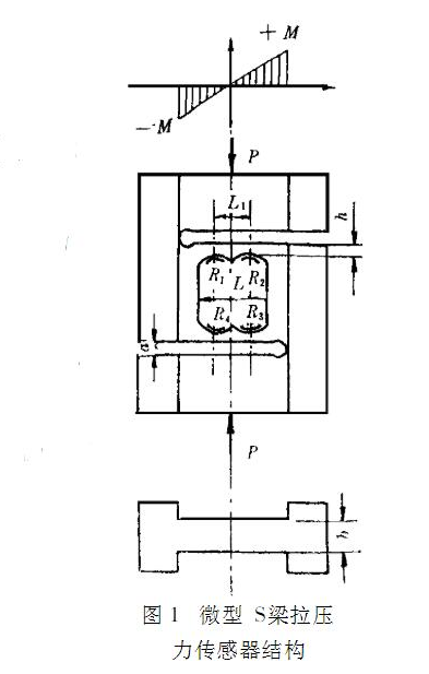
拉壓力傳感器原理結構根據骨外固定力測量的特點,采用工藝成熟、對測量電路要求較低的電阻應變式力傳感器。該傳感器關鍵元件之--的彈性體,采用S型梁式結構,如圖1所示。

當受壓力P時,從彈性體中間開孔處上側梁的彎矩圖可看出,沿X軸方向彎矩有負到正的變化,而開孔處下側梁的彎矩則相反。
選擇合適的貼片位置及組橋方法,不僅能抵消側向力輸出,力作用點的變化也不影響測量結果,這正是骨外力測量所必須的。傳感器彈性體的設計,主要是敏感部分長度l、厚度h、寬度b和剛接部位的剛度的選擇。既要傳感器體積小、線性好及適宜的靈敏度,還要使剛接部位剛度足夠大,在力P作用下不產生自由轉動。
此時彎矩微型S梁拉壓力傳感器結構生自由轉動。此時彎矩[21 Mmax=PI2應力在彈性體中部長方孔的弧頂,即圖1中電阻應變片R1、R2、R3、R4的粘貼處,則應力emax=MW=3Pl1bh2 (1)應變Xmax=emaxE=3Pl1Ebh2 (2)四個應變一組成全橋差動電路,如圖2所示。


傳感器彈性體材料選用硬鋁合金,其彈性模量E=70x103N/mm2。將有關尺寸代入 (2) 式,得到10N時R1處應變X=54x10-6。
拉壓力傳感器的原理
首先,在拉壓力傳感器工作過程中我們會見到的指標有線性度、靈敏度、遲滯、重復性與漂移這五個。
線性度所描術的是傳感器輸入/輸出的實際函數與其擬合直線之間的偏離程度,其數值為兩者之間的偏差與滿量程輸出值的比值。
靈敏度比較好理解,是指輸出量的增加值(即增量) 與引起該增加值的相應變量的增加量比比值,也是一個用來描述傳感器特性的重要指標。
遲滯是指在輸入量由大到小變化,或由小變大變化時,造成兩者特性曲線不相符的差值。
重復性則指的是傳感器同一方向變化的輸入量,在多次試驗中特性曲線的差別程度。
一個漂移,描述的則是保持輸入不變,輸出量會隨著時間有所波動的現象。
拉壓力傳感器通過力敏器件檢測其所受到的力的變化,并通過拉力傳遞結構來傳遞力的物理信號。也就是說,彈性體在產生彈性形變時,使傳遞器這一轉換元件(通常為電阻應變片)也產生形變,而此時電阻應變片的阻值將發生變化,這種變化將轉變為電信號被輸出。以數顯電子秤為例,它的電路中包合了一個測量電路,與信號放大電路,測量電路能將電阻的阻值變量轉換成電壓信號,而這種信號往往是弱電信號,并不能直觀、準確地反應出變化的大小。通過放大電路,這種信號即可被放大并輸出數顯面板表。
上海耐創測試技術有限公司m.tongyanle.com.cn
TEL:021-39197548 FAX:021-39197447 E-mail:service@forcechina.com













滬公網安備 31011402003414號